🚀 Apex Log Analyzer – Visualize Salesforce Debug Logs in VS Code

Analyze Salesforce Apex Debug logs with blazing speed.
Apex Log Analyzer is a blazing-fast VS Code extension for Salesforce developers. Instantly visualize and debug Apex logs with interactive flame charts, dynamic call trees, and detailed SOQL/DML breakdowns. Identify performance bottlenecks, gain deep insight into complex transactions and optimize slow Apex methods faster than ever.

Installation |
Debug Log Levels |
Features |
Customization |
Documentation |
Contributors |
License
🚀 Key Features
- 🔥 Timeline – Visualize every method, SOQL query, and DML operation in your Apex logs with an interactive flame chart and minimap navigation.
- 🌲 Interactive Call Tree – Dive into execution stacks with timing, row counts, and DML/ SOQL metrics.
- 📊 Apex + Database Analysis – Identify slow-performing SOQL, high-impact DML, and time-heavy Apex methods.
- 📄 Raw Log Navigation – Jump between analysis views and raw log files with code folding, hover details, and bidirectional navigation.
- 🧠 Smart Filtering + Sorting – Focus on what matters: filter by namespace, event type, or duration.
- 🔍 Deep Search – Find events across the flame chart, call tree, and database tables.
- 📤 Export + Share – Copy or Export Salesforce debug log insights for analysis or collaboration.
✨ Works with any .log Salesforce debug log file.
🛠️ Installation
📦 Install Apex Log Analyzer in VS Code
You can install Apex Log Analyzer directly from Visual Studio Code, the command line, or the Visual Studio Code Marketplace.
✅ Option 1: Install via VS Code
- Open the Extensions sidebar (
Ctrl+Shift+X or Cmd+Shift+X).
- Search for
Apex Log Analyzer.
- Click Install.
🌐 Option 2: Install from Marketplace
➡️ Install Apex Log Analyzer on Visual Studio Code Marketplace
🧪 Option 3: Install via Command Line
code install financialforce.lana
✨ Try the Pre-Release Version
💡 Access experimental features and shape future updates by switching to the Pre-Release Version from the extension banner in VS Code.
⚡ How It Works
Start Analysis
You can analyze logs in two ways:
1. Analyze an Open Log File
- Open a
.log file in VS Code.
- Run
Log: Show Apex Log Analysis via:
- Command Palette (
Ctrl/Cmd + Shift + P)
- Top-of-file code lens
- Right-click menu
- Editor toolbar button
2. Download a Log from Your Org
Use Log: Retrieve Apex Log And Show Analysis from the Command Palette.
⚙️ Recommended Debug Log Levels
- Set
APEX_CODE level to FINE or higher — lower levels may omit important execution details.
- Be aware that higher debug levels introduce logging overhead, which can inflate recorded execution times.
- Avoid truncated logs — they can result in incomplete or misleading analysis.
- Recommended settings for a good balance of detail and performance:
APEX_CODE,FINE; APEX_PROFILING,FINE; CALLOUT,INFO; DB,FINEST; NBA,INFO; SYSTEM,DEBUG; VALIDATION,INFO; VISUALFORCE,FINE; WAVE,INFO; WORKFLOW,FINE
🔥 Timeline
The Timeline view shows a live visualization of your Salesforce Apex log execution — including methods, SOQL queries, DML operations, workflows, flows, and more.
- ⚡ Fast – Blazing-fast zoom, pan, and rendering even on massive logs (500k+ lines).
- 🎯 Frame Selection & Navigation – Click to select frames, use arrow keys to navigate the call stack, double-click or press
Enter to zoom and focus.
- Zoom & Pan – Navigate your logs down to 0.001 ms with precision zoom.
W/S keys or scroll wheel for zoom; A/D keys or drag for pan.
- Dynamic Frame Labels – Instantly see method names on timeline frames for faster scanning.
- 🗺️ Minimap – Bird's-eye view with skyline overview showing call stack depth, viewport lens for navigation, and instant teleport to any position.
- 📊 Governor Limits Strip – At-a-glance limit usage with traffic light coloring (safe/warning/critical/breach). Expand for detailed step chart.
- 📏 Measure Range –
Shift+Drag to measure the duration between any two points. Resize edges, double-click to zoom.
- 🔍 Area Zoom –
Alt/Option+Drag to select a region and instantly zoom to fit.
- Tooltips – Hover for duration, event name, SOQL/DML/Exception counts, SOQL/DML rows, and more.
- Cotext Menu Actions – Right-click for context actions;
Cmd/Ctrl+Click to jump directly to the Call Tree; Cmd/Ctrl+C to copy frame names.
- 19 Curated Themes – Choose from beautiful, optimized color themes or create your own via Settings.
- Adaptive Frame Detail – Level-of-detail bucketing reveals richer detail as you zoom while keeping performance snappy.
- Stacked by Time – See how execution time is distributed across nested method calls and system events.

🧠 Great for spotting long-running operations, inefficient queries, and bottlenecks.
🌲 Call Tree
Explore nested method calls with performance metrics:
- Metrics: Self Time, Total Time, SOQL/DML/Thrown Counts, SOQL/DML/Rows
- Filter by Namespace, Type or Duration
- Toggle Debug-Only + Detail Events
- Keyboard Navigation
- Click to go to Code – Jump to the source method in your project

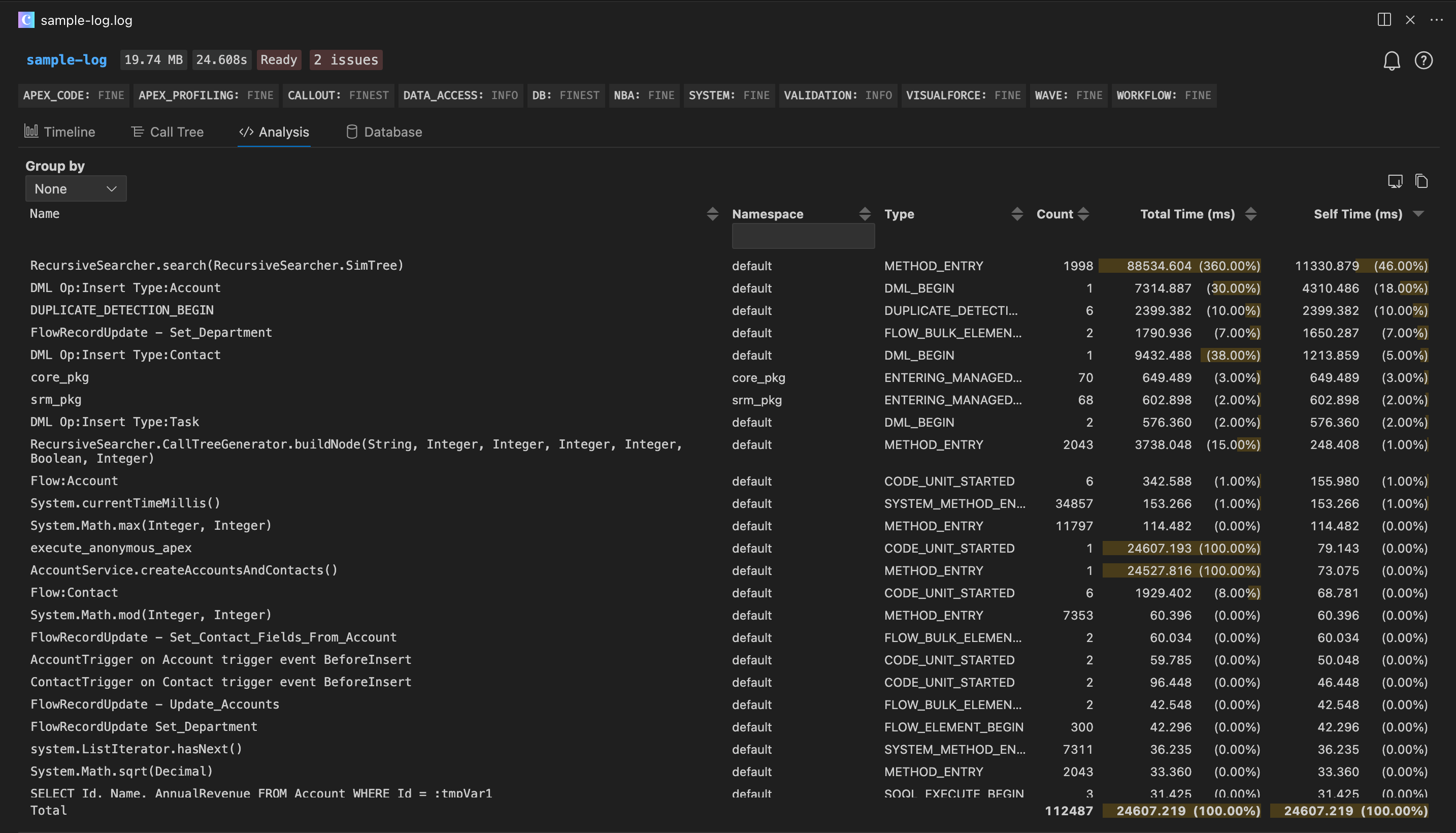
🧠 Apex Analysis
See which methods are the slowest, most frequent. or expensive.
- Group by Type or Namespace
- Sort by Duration, Count, Name, Type or Namespace
- Filter to specific event types
- Copy or Export to CSV

🗄️ Database Analysis
Highlight slow Salesforce SOQL queries, non-selective filters, and DML issues.
- SOQL + DML Duration, Selectivity, Aggregates, Row Count
- Group by Namespace or Query
- View the Call Stack
- SOQL Optimization Tips
- Sort by SOQL or DML, Duration, Selectivity, Aggregates, Row Count
- Copy or Export to CSV

🔍 Global Search
Search across all visualizations:
- Timeline
- Call Tree
- Analysis
- Database
Quickly step through matches, auto-expand parents, and automatically show timeline tooltips.
📄 Raw Log Navigation
Seamlessly navigate between the visual analysis and your raw .log files:
- Show in Raw Log – Right-click any frame in Timeline or Call Tree → "Show in Log File" to jump to the exact line.
- Show in Log Analysis – Hover a raw log line to see metrics and click "Show in Log Analysis" to jump back.
- Code Folding – Collapse/expand matching start/end events (METHOD_ENTRY/EXIT, DML_BEGIN/END, etc.) using the gutter icons or
Ctrl+Shift+[/].
- Line Decorations – Duration appears as ghost text at the end of the cursor line (e.g.,
1.23s (self: 45ms)).
- Hover Details – Hover near the ghost text to see SOQL/DML counts, row counts, and exception info.
- Total Duration – First line displays total log execution time.
🎨 Customization
Adjust event colors in settings.json:
"lana.timeline.colors": {
"Method": "#2B8F81",
"DML": "#285663",
"SOQL": "#5D4963",
...
}
Or go to: Preferences > Extensions > Apex Log Analyzer.
📚 Documentation
❤️ Contributors
Thanks to our amazing contributors!
📄 License
Copyright © Certinia Inc. All rights reserved.
🙏 Acknowledgments
This project uses Tabulator Tables, an open-source table library, under the MIT license. Tabulator is a powerful and flexible table library that helped with the interactive table features in the Apex Log Analyzer extension.
Additionally, the timeline color themes in Apex Log Analyzer draw inspiration from several open-source color palettes, editor themes, and UIs — including Salesforce UI, Chrome DevTools, and Firefox DevTools. We are grateful to the creators and maintainers of Catppuccin, Dracula, Nord, Solarized, Monokai Pro, Okabe–Ito, Material Design, and the broader theme communities whose work influenced the presets included in our timeline themes.