Workspace Tasks

A powerful Visual Studio Code extension that automatically discovers, organizes, and runs tasks from your workspace. Manage build scripts, run tests, execute workflows, and organize your development tasks with favorites and queues—all from a single, intuitive interface.
v1.6.0 98.5% performance improvement of task discovery in large workspaces.
📑 Table of Contents
📷 Screenshots


✨ Key Features
- 🔍 Automatic Task Discovery - Scans your workspace for tasks from 20+ file types and build systems
- 📍 Flexible Placement - View tasks in the dedicated sidebar or as a dockable panel in the Explorer
- ⭐ Favorites - Pin frequently used tasks for instant access
- 🌱 Recent Tasks - Tracks the most recently executed tasks
- 📋 Multiple Compound Tasks (Queues) - Create and manage named sequences of tasks with sequential or parallel execution
- ▶️ Quick Execution - Double-click tasks to run instantly, or use the play icon (▶️)
- ⏹️ Smarter Stop Controls - Optionally stop running
dependsOn child tasks when stopping a compound task
- 🎯 Smart Organization - Hierarchical tree view organized by workspace, task type, and file
- 🔀 Drag & Drop - Reorder tasks in compound tasks (queues) with drag and drop
- 🎭 GitHub Actions Support - Run GitHub Actions workflows locally with act
- 📝 Custom Tasks - Define reusable task templates with dynamic inputs
- 🔐 Environment Variable & Secrets Management - Inject env vars and secrets into any task with fourteen-layer precedence; manage SecretStorage keys directly from the Secrets tree group (store, update, delete, copy key) or via the Command Palette
- 🚫 Task Filtering - Use
.tasksignore files to exclude unwanted tasks
- 🙈 Hide Tasks & Groups - Hide individual tasks or entire task groups from view
- 🕰️ Task History, Statistics & Dashboard - Track all task executions in a sortable history table, view per-task performance metrics (duration trends, success rates, failure streaks), and explore workspace-wide health in the interactive Dashboard with Chart.js charts
- 💾 Persistent State - Favorites and Compound Tasks (queues) are saved across Visual Studio Code sessions
- ☁️ Settings Sync - Sync your favorites and Compound Tasks (queues) across multiple machines via VS Code's Settings Sync
📥 Installation
From Visual Studio Code Marketplace
- Open Visual Studio Code
- Go to Extensions view (
Ctrl+Shift+X / Cmd+Shift+X)
- Search for "Workspace Tasks"
- Click Install
Visual Studio Marketplace
From Open VSX
- Open Editor (example: Cursor)
- Go to Extensions view (
Ctrl+Shift+X / Cmd+Shift+X)
- Search for "Workspace Tasks"
- Click Install
Open VSX Registry
From Command Line
code --install-extension darthminos.workspace-tasks
cursor --install-extension darthminos.workspace-tasks
codium --install-extension darthminos.workspace-tasks
antigravity --install-extension darthminos.workspace-tasks
kiro --install-extension darthminos.workspace-tasks
windsurf --install-extension darthminos.workspace-tasks
✔️ Requirements
- Visual Studio Code 1.105.1 or later
- External tools must be installed for task execution (see Requirements section)
🛠️ Supported Task Types
Workspace Tasks automatically discovers and organizes tasks from a wide variety of tools and frameworks:
- npm - Scripts from
package.json
- Yarn - Scripts from
package.json
- pnpm - Scripts from
package.json
- Bun - Scripts from
package.json via bun run <script>, plus built-in bun:install, bun:build, and bun:test
- Composer - PHP scripts from
composer.json
- Pipenv - Python scripts from
Pipfile
- Poe the Poet - Python task runner from
pyproject.toml
- Poetry - Python scripts from
pyproject.toml
- Apache Ant - Targets from
*.xml build files
- Apache Maven - Lifecycle goals from
pom.xml
- Gradle - Tasks from
*.gradle files
- MSBuild - .NET project targets
Task Runners
- Gulp - Tasks from
gulpfile.js or gulpfile.mjs
- Grunt - Tasks from
Gruntfile.js
- Cargo - Tasks for
Cargo.toml
- cargo-make - Rust task runner from
Makefile.toml or *.toml files (requires Cargo)
- Just - Recipes from
justfile or *.just files
- Make - Targets from
Makefile
- mise - Tasks from
mise.toml or mise-tasks/ directory
- Cake Build - Tasks from
*.cake scripts via Task("...")
DevOps & Containers
Scripts & Other
- Shell Scripts -
.sh, .bash, .zsh, .fish, .ps1, .bat, .cmd
- Python Virtual Environments - Activation scripts in
.venv/Scripts/
- Jupyter Notebook - Execute notebook cells from
*.ipynb files
- Requirements: Jupyter Extension must be installed
- Setup: Configure a Jupyter Server through the Jupyter extension
- Features:
- Notebooks appear as parent tasks with code cells as children
- Click to open notebook in Visual Studio Code's notebook editor
- Execute individual cells or entire notebooks
- Real-time cell execution status via the Jupyter Extension UI
- Visual Studio Code Tasks - Tasks from
.vscode/tasks.json and the user-level tasks.json (%APPDATA%\Code\User\tasks.json on Windows, ~/.config/Code/User/tasks.json on Linux, ~/Library/Application Support/Code/User/tasks.json on macOS)
- Workspace Tasks - Custom tasks from
.workspace-tasks.json
The extension discovers tasks regardless of whether tools are installed. Execution requires the respective tool to be available in your PATH. See Requirements for details.
🌱 Recent Tasks
As you run tasks they are tracked in a dedicated section at the top of the task tree to easily be able to access again. State of recent tasks will persist between VSCode sessions.
Recent Tasks Configuration
Recent Tasks Item Grouping
When enabled, task items are grouped by the task type. Default is false.

Maximum Recent Tasks
The maximum number of task items to track in the recent tasks. Default is 20.
To disable tracking of recent tasks set to 0.

⭐ Favorites
Pin your most frequently used tasks for instant access. Favorites appear in a dedicated section at the top of the task tree, making your common operations just one click away.
How to Use:
- Click the star icon (☆) next to any task to add it to favorites
- Access all favorited tasks from the "Favorites" group at the top
- Click the filled star (⭐) to remove from favorites
Features:
- Quick Access - All favorites in one place, organized by task type
- Persistent - Saved automatically across Visual Studio Code sessions
- Workspace-Specific - Each workspace maintains its own favorites list
- Visual Indicators - Star icons show in both favorites section and original location
- Context Display - Tasks show their workspace folder name in multi-root workspaces
- Settings Sync - Favorites automatically sync across all your machines when VS Code Settings Sync is enabled
Perfect For:
- Build, test, and deploy tasks you use daily
- Development scripts you run frequently
- Tasks from different workspace folders you need regularly
📋 Compound Tasks (Queues)
Create and manage multiple named compound tasks (queues) to run tasks either sequentially (one at a time, stops on first failure) or in parallel (all simultaneously). Perfect for complex workflows like CI/CD pipelines, multi-step builds, or deployment sequences.
How to Use:
- Click the list icon next to any task
- Choose an existing compound task group (queue) or create a new one
- Drag and drop tasks to reorder them
- Run the entire compound task (queue) or start from a specific task
- Toggle between sequential and parallel execution using the arrow-swap button in the compound task (queue) action bar
Features:
- Multiple Compound Tasks (Queues) - Create separate compound tasks (queues) for different workflows (e.g., "Build", "Deploy", "CI Pipeline")
- Sequential or Parallel Execution - Toggle each compound task's mode; the compound task icon reflects the current type
- Drag & Drop Reordering - Easily reorder tasks within and across compound tasks (queues)
- Visual Context - Each compound task item shows the task icon, label, workspace name, and file path
- Compound Task Controls - Run entire compound task, start from specific task, or stop execution
- Compound Task Management - Rename compound tasks, clear all tasks, or delete empty compound tasks
- Persistent Storage - Compound tasks (queues) and their execution modes are saved and restored between sessions
- Status Indicators - Real-time visual feedback with running/success/failure icons
- Settings Sync - Compound tasks (queues) automatically sync across all your machines when VS Code Settings Sync is enabled
Example Workflow:
CI Pipeline Compound Task (Sequential):
1. Install Dependencies (npm install)
2. Lint Code (npm run lint)
3. Run Tests (npm test)
4. Build Production (npm run build)
5. Deploy to Staging (deploy.sh)
Click on the navigation items for the compound task (queue) to run all tasks in sequence, rename the compound task (queue), or clear it.
🙈 Hide Tasks & Groups
Declutter your task view by temporarily hiding individual tasks or entire task groups you don't need to see. Hidden items are dimmed when shown and can be easily restored.
How to Use:
- Right-click on any task or task group
- Select "Hide Task" or "Hide Group" from the context menu
- Hidden items are removed from the default view
- Click "Show Hidden Tasks" button in the title bar to view all tasks including hidden ones
- When in "Show Hidden" mode, hidden items appear dimmed with a badge (●)
- Right-click a hidden item and select "Unhide" to restore it
- Click "Clear Hidden Tasks" to unhide everything and return to normal view
Features:
- Selective Hiding - Hide individual tasks or entire task groups (npm, maven, etc.)
- Hierarchical - Hiding a group automatically hides all tasks within it
- Visual Feedback - Hidden items appear dimmed with a badge when viewing all tasks
- Toggle Mode - Quickly switch between filtered view and showing all tasks
- Persistent - Hidden state is saved across Visual Studio Code sessions
- Easy Restore - Unhide individual items or clear all hidden tasks at once
Perfect For:
- Hiding rarely-used task types in large monorepos
- Temporarily removing test or build tasks from view
- Focusing on specific task categories during development
- Cleaning up the task tree without permanently removing tasks
🕰️ Task History
Track and review all task executions with comprehensive history and statistics. Task History provides a table view with sortable execution details, a Statistics view for aggregated per-task metrics, and a Dashboard with interactive charts for a workspace-wide health overview.
Table View
The Task History Table View provides a tabular, sortable view of all task executions with detailed information.

Features:
- Status Filtering - Filter by task status (Running, Success, Failed, Terminated)
- Sortable Columns - Click any column header to sort tasks by that field
- Comprehensive Details - View status, type, task name, source path, timestamp, exit code, and execution time
- Metrics Hint - Each row shows the task's average duration and a flaky-streak badge (if the task has failed 3+ times consecutively)
- Status Indicators - Color-coded status labels/icons for quick identification
- 🟢 Success - Task completed successfully
- 🔴 Failed - Task exited with an error
- 🔵 Running - Task is currently executing
- 🟠 Terminated - Task was stopped manually
- Real-time Updates - Automatically updates as tasks complete
How to Use:
- Open the Task History panel
- Click column headers to sort by that field (click again to reverse order)
- Review detailed execution information including exact timestamps and durations
- Use the scrollable view to review extensive task history
Statistics View
The Statistics View provides aggregated per-task execution metrics across all runs.

Features:
- Summary Bar - Total tasks run today, all-time count, overall success rate, and total execution time
- Per-task Cards - Success rate, total runs, avg/min/max/p95 duration, last run time, consecutive failure/success streak, peak hour, duration trend, and exit code histogram
- Clear Metrics - Click the ✕ button on any card to clear that task's metrics data
How to Use:
- Open the Task History panel
- Click the Statistics tab at the top
- Review per-task cards for performance trends and failure patterns
- Click ✕ on a card to reset metrics for that task
- To clear all metrics, use the Clear All Task Metrics command (
workspaceTasks.metrics.clearAll) from the Command Palette
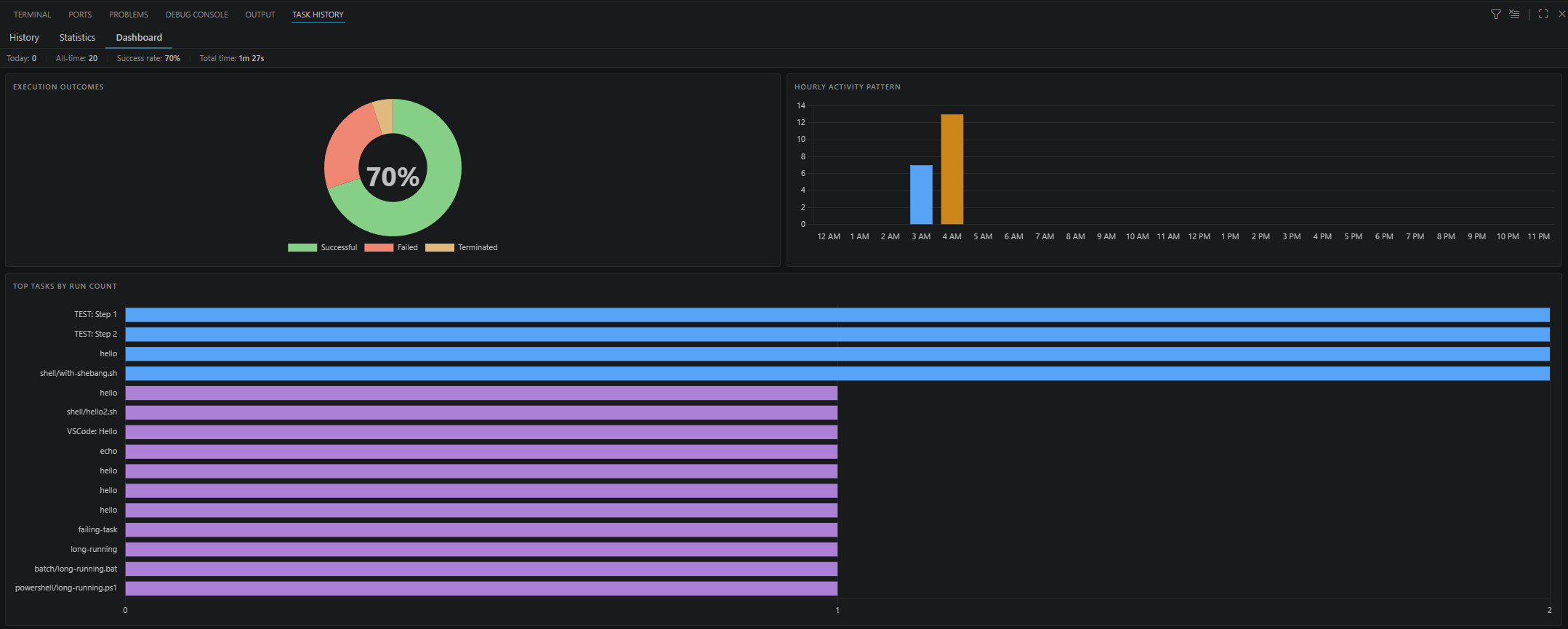
Dashboard
The Dashboard tab provides an at-a-glance, workspace-wide view of task health using interactive Chart.js charts that automatically adapt to your VS Code color theme.

Charts included:
- Execution Outcomes — Doughnut showing the workspace-wide split of successful, failed, and terminated runs
- Hourly Activity Pattern — When the workspace is most active by hour of day
- Top Tasks by Run Count — Most-executed tasks, ranked descending
- Success Rate by Task — All tasks ranked worst-to-best; color-coded red / amber / green
- Duration Comparison — Min / Avg / p95 / Max durations for the top tasks
- Daily Activity (14 days) — Execution count per calendar day
- Duration Trend Sparklines — Per-task trend lines; green = getting faster, red = getting slower
- Attention Required — Table of flaky, low-success, or recently-failed tasks
How to Use:
- Open the Task History panel
- Click the Dashboard tab at the top
- Charts populate automatically from your collected metrics and update as tasks run
Perfect For:
- Debugging task failures by reviewing exit codes and execution times
- Monitoring build and deployment pipeline status
- Tracking task performance over time with duration trends
- Identifying flaky tasks (consecutive failures ≥ 3) at a glance
- Auditing task executions in CI/CD workflows
🚀 Quick Start
- Open a workspace with supported task files (e.g.,
package.json, Makefile, shell scripts)
- Open the Workspace Tasks view from the Activity Bar (sidebar) or Explorer panel
- Sidebar: Click the Workspace Tasks icon in the Activity Bar
- Explorer: Find "Workspace Tasks" in the Explorer panel, or drag it to your preferred location
- Browse tasks organized by workspace folder and task type
- Run a task by double-clicking it or clicking the play icon (▶️)
- Add to favorites by clicking the star icon (☆)
- Create a Compound Task by clicking the list icon to organize task sequences
Tips:
- Double-click a task to execute it immediately
- Single-click a task to open its definition file (when applicable)
- Use the collapse button (⊟) to toggle view states
- Create
.tasksignore files to exclude unwanted tasks
- Drag the Explorer view to any panel location (sidebar, panel, or as a floating window)
⚙️ Configuration
All settings are grouped into five categories. See the full configuration reference for details.
| Group |
Description |
| ⚙️ General |
Debug logging and task execution metrics |
| 🔍 Task Discovery |
Exclusion patterns, discovery depth, enabled task types, and shell-script detection |
| 🖥️ Display & Interaction |
Tree view grouping, click behaviour, action bar, icons, and recent-tasks |
| ▶️ Task Execution |
Terminal presentation, graceful stop delay, and compound-task execution modes |
| 🌐 Environment |
Executable paths for build tools and tool-specific settings |
GitHub Actions Integration
Run GitHub Actions workflows locally using act to test workflows without pushing to GitHub. Workspace Tasks provides a rich interface for executing workflows with full input support.
Features
- Automatic Discovery - Scans
.github/workflows/*.yml files
- Event Support - Run workflows for
push, pull_request, workflow_dispatch, and custom events
- Job Execution - Run individual jobs from multi-job workflows
- Input Prompts - Interactive prompts for
workflow_dispatch inputs with validation
- Status Indicators - Real-time visual feedback during execution
Act Configuration
Configure act in your Visual Studio Code settings (settings.json):
{
// Path to act executable
"workspaceTasks.applicationPath.act": "act",
// Environment files
"workspaceTasks.act.envFile": ".env",
"workspaceTasks.act.secretsFile": ".act.secrets",
"workspaceTasks.act.variablesFile": ".act.vars",
// Inline variables
"workspaceTasks.act.variables": {
"ENVIRONMENT": "development",
"VERSION": "1.0.0",
},
}
Usage Example
Given a workflow .github/workflows/build.yml:
name: Build & Test
on:
push:
workflow_dispatch:
inputs:
environment:
description: 'Deployment environment'
required: true
default: 'staging'
type: choice
options: [development, staging, production]
jobs:
build:
runs-on: ubuntu-latest
steps:
- uses: actions/checkout@v3
- run: npm run build
The task tree shows:
GitHub Actions
└── Build & Test
├── Run Workflow (push)
├── Run Workflow (workflow_dispatch) ← Shows input prompts
└── Run Job: build
Requirements:
- act installed on your system
- Docker running (act uses containers)
- Configure
workspaceTasks.applicationPath.act if act is not in PATH
Tips:
- Store secrets in a
.secrets file and add to .gitignore
- Test
workflow_dispatch inputs locally before pushing
- Run individual jobs to debug specific workflow steps
Task Discovery Depth Control
Control how deep the extension searches for tasks in your workspace directory structure. This helps improve performance in large monorepos or complex folder hierarchies.
Configuration
Set the maximum folder depth for task discovery in settings.json:
{
"workspaceTasks.taskDiscovery.fetchDepth": 3
}
null (default) - Full recursive search through all subdirectories
- Positive integer (e.g.,
1, 2, 4) - Limits search to specified depth below workspace root
Depth Calculation
Depth is measured from the workspace folder root:
workspace-folder/ (depth 0)
├── package.json ✅ Discovered at depth 0
└── src/ (depth 1)
├── Makefile ✅ Discovered at depth 1
└── components/ (depth 2)
└── package.json ✅ Discovered at depth 2 (if fetchDepth >= 2)
Example: fetchDepth: 1
workspace-folder/
├── package.json ✅ Discovered (depth 0)
└── services/
├── api/
│ └── package.json ❌ Not discovered (depth 2)
└── package.json ✅ Discovered (depth 1)
When to Use
- Large Monorepos - Set to
2 or 3 to discover main project tasks while skipping deep vendor/dependency folders
- Performance Issues - Reduce depth if task discovery is slow
- Focused Workflows - Limit to top-level tasks when working on specific projects
- Deep Structures - Use
null for full discovery in complex nested project layouts
🔐 Secrets Management
Workspace Tasks integrates with VS Code's built-in SecretStorage API to store sensitive values (API keys, passwords, tokens) securely on your machine — encrypted at rest and never synced.
Secrets Tree Group
When at least one secret is stored, a Secrets group appears at the top of the Workspace Tasks tree. Each entry shows the secret key name (never the value); hovering or right-clicking reveals all available actions.

Action Bar (per secret item)
| Icon |
Action |
Description |
$(copy) |
Copy Secret Key |
Copies the key name to the clipboard |
$(edit) |
Update Secret |
Prompts for a new value and updates the stored secret |
$(trash) |
Delete Secret |
Prompts for confirmation and permanently removes the secret |
Tip: Double-clicking a secret item copies its key name to the clipboard.
The context menu for each secret item exposes the same three actions: Copy Secret Key, Update Secret, and Delete Secret.
Right-clicking the Secrets group header provides the Store Secret action to add a new secret without opening the Command Palette.
Command Palette
All secrets operations are also available keyboard-first via the Command Palette (Ctrl+Shift+P / ⇧⌘P):
| Command |
Description |
Workspace Tasks: Store Secret |
Prompts for a key name and value; saves to SecretStorage |
Workspace Tasks: Update Secret |
Shows a QuickPick of existing keys; prompts for the new value |
Workspace Tasks: Delete Secret |
Shows a QuickPick of existing keys; deletes after confirmation |
Workspace Tasks: Copy Secret Key |
Shows a QuickPick of existing keys; copies the selected key name to the clipboard |
Using Secrets in Tasks
Map stored secrets to environment variable names using the secrets field in your task configuration:
{
"workspaceTasks.envVars.taskEnv": [
{
"match": { "taskType": "npm" },
"secrets": {
"NPM_TOKEN": "myapp.npm-publish-token",
"DB_PASSWORD": "myapp.db-password"
}
}
]
}
For full details on the fourteen-layer precedence model, secret file support, and per-task rules, see the Environment Variables & Secrets documentation.
🔧 Advanced Features
View Placement and Layout
Multiple View Options:
Dedicated Sidebar - Access Workspace Tasks from the Activity Bar for a dedicated panel
Explorer Integration - View tasks alongside your files in the Explorer panel

Dockable Window - Drag the Explorer view to any location (left, right, bottom panel, or floating)
Synchronized State - Both views share the same state—actions in one view reflect in the other
View Management:
- Right-click on the Explorer view header to move it to different panels
- Drag the view to create a split layout with other views
- Use both views simultaneously for different workflows (e.g., sidebar for quick access, panel for detailed task management)
Execution and Navigation
Running Tasks:
- Single Click - Click the play button (▶️) to run immediately
- Terminal Output - Task output appears in the integrated terminal with status indicators
- Multiple Tasks - Run multiple tasks simultaneously in separate terminals
- Command Palette - Use
Ctrl+Shift+P / Cmd+Shift+P to search and run tasks by name
Stopping & Restarting Tasks:
- Stop Button - Click the stop button (⏹) next to running tasks to terminate a running or unresponsive task.
- Restart Button - Click the restart button (🔄️) next to running tasks to stop the currently executing task and run it again.
- Status Tracking - Visual indicators show running/success/failure states
Navigation:
- Quick File Access - Double-click tasks to jump to their definition in the source file
- Line Precision - Opens files at the exact line where tasks are defined
- File Path Display - Hover over tasks to see full paths and commands
- Hierarchical Browsing - Tree structure shows workspace → task type → individual tasks
Additional Actions:
- Refresh Tasks - Manually refresh to pick up changes without reloading Visual Studio Code
- Collapse/Expand - Use the collapse all button (⊟) to toggle view states:
- First click: Collapse task type groups
- Second click: Collapse workspace folders
- Third click: Expand everything
Supported File Patterns
Each task type watches specific file patterns:
| Task Type |
Patterns |
Notes |
| npm/yarn/pnpm |
**/package.json |
Reads scripts section |
| Ant |
**/*.xml |
Parses build file targets |
| cake |
**/*.cake |
Cake build targets from Task("...") declarations |
| cargo-make |
**/{Makefile.toml,*.toml} |
Rust task runner from TOML files (requires Cargo) |
| Composer |
**/composer.json |
PHP dependency scripts |
| Gradle |
**/*.gradle |
Java/Android build tasks |
| Grunt |
**/Gruntfile.js |
Registered tasks |
| Gulp |
**/gulpfile.{js,mjs} |
Exported tasks |
| Just |
**/{justfile,.justfile,*.just} |
Command recipes |
| Jupyter |
**/*.ipynb |
Notebook cells (requires Jupyter Extension) |
| Make |
**/Makefile |
Build targets |
| Maven |
**/pom.xml |
Lifecycle goals |
| mise |
**/mise.toml, **/mise.*.toml, **/mise.*.local.toml |
TOML tasks and file tasks |
| MSBuild |
**/*.{csproj,vbproj,sln} |
.NET project targets |
| Pipenv |
**/Pipfile |
Python scripts |
| Poe the Poet |
**/pyproject.toml |
Python task runner |
| Poetry |
**/pyproject.toml |
Python scripts |
| Shell |
**/*.{sh,bash,ps1,bat,cmd} |
Executable scripts |
| Docker |
**/Dockerfile* |
Container builds |
| Docker Compose |
**/docker-compose.yml |
Service orchestration |
| GitHub Actions |
**/.github/workflows/*.yml |
CI/CD workflows |
| Visual Studio Code |
**/.vscode/tasks.json, user-level tasks.json |
Native Visual Studio Code tasks (workspace and user-level) |
| Workspace |
.workspace-tasks.json |
Custom tasks |
All patterns respect .gitignore and .tasksignore exclusions.
📋 Requirements
Visual Studio Code Version
- Minimum: Visual Studio Code 1.105.1 or later
The extension discovers tasks regardless of whether tools are installed, but execution requires the corresponding tool in your system PATH:
Package Managers:
Build Systems:
- Apache Ant for Ant tasks
- Gradle for Gradle tasks
- MSBuild for .NET tasks
- Make for Makefile tasks
- Cake installed with
dotnet tool install for Cake build script tasks
Task Runners:
DevOps:
- Docker for Docker and Docker Compose tasks
- act and Docker for GitHub Actions workflows
Data Science & Notebooks:
- Jupyter Extension for Jupyter Notebook tasks
- The extension must be installed and a Jupyter Server must be configured
- See the Jupyter Extension documentation for setup instructions
- Jupyter Notebooks (
.ipynb files) appear as parent tasks with individual code cells as child tasks
- Clicking on a task opens the notebook; running executes the selected cell
Scripts:
- Bash, Zsh, or other shell interpreters for shell scripts
- PowerShell for
.ps1 scripts
- Command Prompt for
.bat and .cmd scripts
Installation Instructions: Visit each tool's official website (linked above) for installation guides specific to your operating system.
🤝 Contributing
Contributions are welcome! If you'd like to improve Workspace Tasks, here's how:
How to Contribute
- Report Issues - Found a bug or have a feature request? Open an issue on GitHub
- Submit Pull Requests - Fork the repository, make your changes, and submit a PR
- Improve Documentation - Help make the docs clearer or add examples
- Share Feedback - Let us know how you use the extension and what could be better
Development Setup
# Clone the repository
git clone https://github.com/camalot/vscode-workspace-tasks.git
cd vscode-workspace-tasks
# Install dependencies
npm install
# Open in Visual Studio Code
code .
# Start the watch task to compile TypeScript
npm run watch
# Press F5 to launch the Extension Development Host
Guidelines
- Follow the existing code style and conventions
- Write clear commit messages
- Add tests for new features when applicable
- Update documentation for user-facing changes
- Ensure all tests pass before submitting
Test Reports
- Run
npm run test:coverage to generate coverage and test analytics reports for CI uploads.
- Coverage output:
coverage/lcov.info
- JUnit test results output:
coverage/junit.xml
Project Structure
src/ - TypeScript source code
providers/ - Task providers for each task type
services/ - Shared services (caching, configuration, etc.)
libs/ - Utility libraries
res/ - Resources (icons, schemas, syntaxes)
sample/ - Sample workspaces for testing
📦 Contributors
Made with contrib.rocks.
📄 License
This project is licensed under the Apache 2.0 License.
Made with ❤️ for the Visual Studio Code community