dbx.liteLightning Fast SQL. Query databases, lakehouses, and files - PostgreSQL, MySQL, Databricks, S3, Delta Lake, Iceberg, Parquet, CSV, JSON. Powered by DuckDB. Turn your VS Code into a database engine. Snowflake, BigQuery & more coming soon.
FeaturesMulti-Tab Query EditorWrite SQL in multiple tabs with full Monaco editor support - syntax highlighting, autocomplete, and keyboard shortcuts. Each tab remembers its database engine. Multi-Engine SupportConnect to multiple database engines, each tab can use a different one:
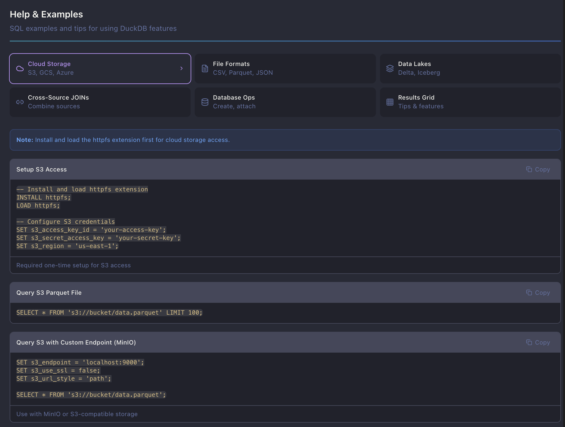
Cloud Storage and Data Lakes
Query Any FileDrag and drop files directly into the explorer: Supported formats: CSV, TSV, Parquet, JSON, JSONL, Excel Lightning-Fast Results GridVirtual scrolling handles millions of rows smoothly. Auto-limits large queries to keep things responsive. Cell Data ViewerClick any cell to open a modal with the full content - perfect for JSON blobs, long text, or nested data. Cross-Source JOINsThe magic of DuckDB - JOIN a CSV file with a PostgreSQL table in one query:
Cloud Storage QueriesQuery files directly from S3, with Delta Lake and Iceberg support:
Schema ExplorerBrowse tables, columns, and data types in the sidebar tree view. Drag tables into the editor to generate queries. Smart Query ExecutionPress Save and RestoreSave queries to Color ThemesChoose from 12+ beautiful color themes including VS Code native (auto-syncs with your editor theme), Dracula, Monokai, Nord, Solarized, and more. Access via the gear icon > Appearance.
DuckDB Extension ManagerInstall and manage DuckDB extensions directly from the UI. Enable cloud storage (httpfs), data lakes (delta, iceberg), spatial queries, and more. Load custom/unsigned extensions from local paths for development.
Popular Extensions:
Built-in Help & SQL ExamplesComprehensive help section with copy-paste SQL examples for:
Quick Start
ScreenshotsFile ExplorerDrop files directly into the explorer to query them instantly.
Database ConnectionsConnect to PostgreSQL, MySQL, SQLite, Databricks, and more.
Keyboard Shortcuts
SettingsAccess settings via the gear icon in the header. AppearanceChoose from 12+ color themes including VS Code native (auto-syncs with your VS Code theme), Dracula, Monokai, Nord, Solarized, and more. Editor
Results Grid
Performance
DuckDB Server
Roadmapv0.2 - Snowflake, BigQuery, Redshift, Supabase v0.3 - Trino, ClickHouse, SQL Server, Oracle Future - Query history, schema visualization, AI suggestions |






